德耐尔空压机配件服务网

销售热线 :

400-777-0802
139-1681-5202

首    页 品牌空压机配件 节能改造与服务 维修与保养 空压机保养 客户案例 技术支持 关于德耐尔 联系我们
德耐尔空压机配件服务网

品牌空压机配件

当前位置: 网站首页 > 技术支持 >

空压机余热回收定义工作原理

时间:2017-01-13 11:01  来源:未知  作者:空压机配件   点击:


  在现有的企业生产生活中,会因为生产所需产生大量的机器热能如:机器热能、油气热能等等,然而机器热能中对于空气压缩机的使用热能有较为专业的利用与回收,空压机热能热水机组是一种利用压缩机高温油气热能,通过热交换将热能充分利用的节能设备。它通过能量交换和节能控制,收集空气压缩机运行过程中产生的热能,同时改善其运行工况,是一种相对高效废热利用、零成本运行的节能设备。
 

 
  热能来源,可以是喷油螺杆式空气压缩机,可以是中央空调的喷油螺杆压缩机,也可以是能源中心或企业其他设备的余热。热水可作为:生活用水、热风烘干、暖气供应、恒温恒湿组合风柜、锅炉补充热水、清洗设备用热水。
 
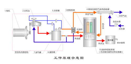
  原理:利用压缩中的高温油气热能,通过热交换热能传递给常温热水,实现热能利用。如图所示。电动机带动螺杆机旋转,空气经过滤器被吸入螺杆压缩机中压缩成高压空气,并与循环油混合形成高压高温油气混合气体,进入油气分离器。油气混合气被分离成油气和空气后,其中的压缩空气经后冷却器散热后供给用户;而循环油气在油气分离器中被分离,凝结成液态后,再经前冷却器散热及过滤器过滤,回到压缩机,完成一个循环过程。压缩机热能热水机组是将高温循环油(和高温压缩气体)引入热能热水机组内,空气压缩机运行过程中所产生的热能被热能热水机充分吸收,同时压缩机得以降温。
 
  螺杆式空气压缩机长期连续的运行过程中,把电能转换为机械能,机械能转换为热能,在机械能转换为热能过程中,空气得到强烈的高压压缩,使之温度骤升,这是普通物理学机械能量转换现象。机械螺杆的高速旋转,同时也摩擦发热,这些产生的高热由空压机润滑油的加入混合成油/气蒸汽排出机体,这部分高温油/气流的热量相当于压缩机输入功率的1/4。它的温度通常在80℃(冬季)-100℃,(夏秋季)这些热能都由于机器运行温度的要求,都被无端地废弃排往大气中,即机器的散热系统来完成机器运行的温度要求。螺杆式空压机余热回收利用工程并非简单和传统的冷热交换形式,采用同程截流式反串使冷热交换效果大增到1.8-2.0倍。余热工程产出的企业职员生活福利热水,严冬也可加热到50℃,夏秋季节65℃。从而解决了企业主为福利生活热水长期经济支付的沉重负担。
 
德耐尔节能科技(上海)股份有限公司

版权所有©德耐尔节能科技(上海)股份有限公司 沪ICP备13038587号-4

服务热线:400-777-0802

德耐尔节能科技(上海)股份有限公司地址:上海市金山区枫泾镇亭枫公路6767号

热门搜索关键词:空压机维修空压机配件空压机保养阿特拉斯空压机配件空压机节能改造空压机主机维修英格索兰空压机配件空压机余热回收空压机节能管道寿力空压机配件空压机润滑油博莱特空压机配件阿特拉斯主机大修英格索兰三滤保养博莱特空压机维修空压机售后空压机服务空压机油空压机主机大修空压机变频改造空压机集中控制